
单元测试是指在软件开发当中针对软件的最小单位(函数、方法)进行正确性的检查测试
Java:junit 和 testing
python:unittest 和 pytest
1).测试发现:从多个文件里面去找到我们的测试用例
2).测试执行:按照一定的顺序和规则去执行,并生成结果
3).测试判断:通过断言判断预期结果和实际结果的差异
4).测试报告:统计测试进度、耗时、通过率、生成测试报告
把在自动化测试过程中用到的一些功能或者工具,分装成各个模块,包括如何进行自动化脚本编写以及分层功能的基础模块,进行持续集成、定时任务的管理模块,发送测试报告、进行测试结果统计分析的统计模块等,将这些模块组成一套可重用的骨架
1)提高测试效率,降低维护成本
2)减少人工干预,提高测试的准确性,增加代码的重用性
3)核心思想是:让不懂代码的人也能够通过这个框架去实现自动化测试
1)单元测试框架:只是自动化测试框架中的组成部分之一
2)pom设计模式:只是自动化测试框架中的组成部分之一
3)数据驱动、关键字驱动、全局配置文件的封装、日志监控、selenium,requests二次封装、断言、报告邮件等等
- 1).pytest是一个非常成熟的python的单元框架,比unittest更灵活,容易上手
- 2).pytest可以和selenium、requests、appium结合实现web自动化、接口自动化、app自动化
- 3).pytest可以实现测试用例的跳过以及reruns失败用例重试
- 4).pytest可以和allure生成非常美观的测试报告
- 5).pytest可以和Jenkins持续集成
- 6).pytest有很多非常强大的插件,并且这些插件能够实现很多的使用的操作
- # 如:
- pytest
- pytest-html # (生成html格式的自动化测试报告)
- pytest-xdist # (测试用例分布式执行,多CPU分发)
- pytest-ordering # (用于改变测试用例的执行顺序)
- pytest-rerunfailures # (用例失败后重跑)
- allure-pytest # (用于生成美观的测试报告)
- 现在我也找了很多测试的朋友,做了一个分享技术的交流群,共享了很多我们收集的技术文档和视频教程。
- 如果你不想再体验自学时找不到资源,没人解答问题,坚持几天便放弃的感受
- 可以加入我们一起交流。而且还有很多在自动化,性能,安全,测试开发等等方面有一定建树的技术大牛
- 分享他们的经验,还会分享很多直播讲座和技术沙龙
- 可以免费学习!划重点!开源的!!!
- qq群号:110685036

安装pytest:pip install pytest
1).模块名必须以test_开头或者以test_结尾
2).测试类名必须以Test开头,并且不能有init方法
3).测试方法必须以test开头

1.运行方式
- 1.主函数模式
- 1).运行所有:pytest.main()
- 2).指定模块:pytest.main(["test_01.py"])
- 3).指定目录:pytest.main(["./test_py"])
- 4).通过nodeid指定用例运行:nodeid有模块名、分隔符、类名、方法名、函数名组成
- pytest.main(["test_01.py::Test01Class"]) # 指定到类名
- pytest.main(["test_01.py::Test01Class::test003"]) # 指定到方法名
- 2.命令行模式
- 1).运行所有:pytest
- 2).指定模块:pytest test_01.py
- 3).指定目录:pytest ./test_py
- 4).通过nodeid指定用例运行:pytest test_01.py::Test01Class::test003
-
- 3.通过读取pytest.ini配置文件来运行
- pytest.ini这个文件他是pytest单元测试框架的核心配置文件
- 1).位置:一般放在项目的根目录
- 2).编码:必须是ANSI,可以使用notepad++修改编码格式
- 3).作用:改变pytest默认的行为
- 4).运行规则:不管是主函数的模式运行,还是命令行模式运行,都会去读取这个配置文件

unittest:根据Ascll的大小来绝对的执行的顺序 pytest:默认从上到下 改变默认执行顺序:使用mark标记 @pytest.mark.run(order=3)
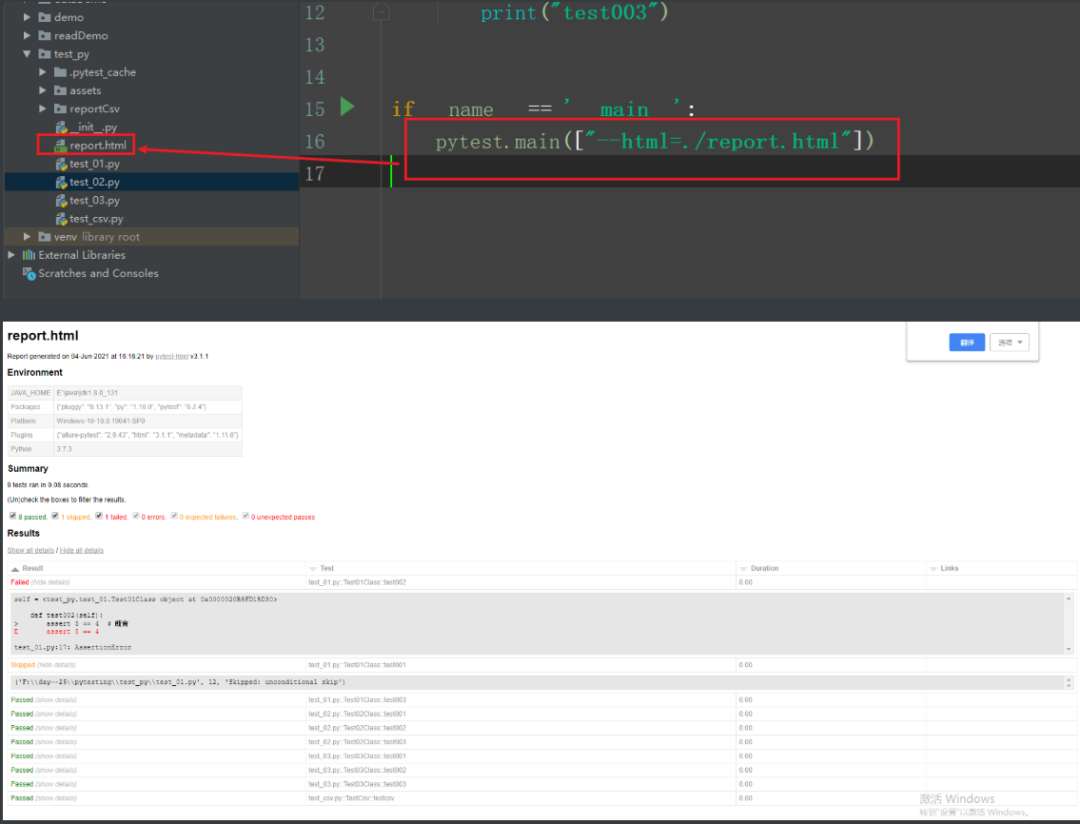
安装pytest-html:
pytest.main([‘--html=./report.html’])

pytest.main(["--html=./report.html","模块.py"])

pytest.main([‘--html=./report.html’,‘模块.py::类::test_a_001'])

- pytst.main(['-x','--html=./report.html','t12est000.py'])
-
- -x出现一条测试用例失败就退出测试
- -s:显示print内容
- -v:显示更详细的信息
- -vs:这两个参数一起使用
- -n:支持多线程或者分布式运行测试用例
- -reruns NUM: 失败用例重跑
- -x:只要有一个用例报错,那么测试停止
- --maxfail=2:出现两个用例失败就停止
- -k:根据测试用例的部分字符串指定测试用例
- class Test01Class():
- @pytest.mark.skip # 跳过test001
- def test001(self):
- assert 5 == 4 # 断言

. 点号,表示用例通过
F 表示失败 Failure
E 表示用例中存在异常 Error
S 表示跳过 skipped
- import csv #导入csv模块
- class ReadCsv():
- def read_csv(self):
- item =[] #定义一个空列表
- c = csv.reader(open("../commonDemo/test1.csv","r")) #得到csv文件对象
- for csv_i in c:
- item.append(csv_i) #将获取的数据添加到列表中
- return item
-
- r = ReadCsv()
- print(r.read_csv()
具体步骤:
1.拿到开发的代码
- class CalcClass():
- def xf(self, a, b):
- c = a * b
- return c
-
- def cf(self, a, b):
- c = a / b
- return c
- # cc =CalcClass()
- # ff = cc.xf(1,2)
- # print(ff)
- # gg = cc.cf(1,2)
- # print(gg)
2.要测试的数据
2,3,6
3.读取CSV文件
- import csv # 导入csv模块
-
- class ReadCsv():
- def read_csv(self):
- item = [] # 定义一个空列表
- c = csv.reader(open("../dataDemo/a.csv", "r", encoding="utf-8")) # 得到csv文件对象
- for csv_i in c:
- item.append(csv_i) # 将获取的数据添加到列表中
- return item
-
- # r = ReadCsv()
- # print(r.read_csv())
4.测试用例+生成测试报告代码
- """
- from readDemo.readcsv import ReadCsv
- import pytest
- from demo.calcDemo import CalcClass
- import os
- import allure
- r = ReadCsv()
- rr = r.read_csv()
- c = CalcClass()
- class TestCsv():
- def testcsv(self):
- for i in rr:
- bl = c.xf(int(i[0]), int(i[1]))
- assert bl == int(i[-1])
- if __name__ == '__main__':
- pytest.main(["--html=./Csvreport.html", "test_csv.py"])
5.生成测试报告

- from xml.dom import minidom
- class Readxml():
- def read_xml(self,filename,onename,twoname):
- root =minidom.parse(filename)
- firstnode =root.getElementsByTagName(onename)[0]
- secondnode=firstnode.getElementsByTagName(twoname)[0].firstChild.data
- return secondnode
Allure是一款轻量级并且非常灵活的开源测试报告框架。它支持绝大多数测试框架, 例如TestNG、Pytest、JUint等。它简单易用,易于集成。


- pip install allure-pytest
- # allure-pytest是Pytest的一个插件,通过它我们可以生成Allure所需要的用于生成测试报告的数据
- @allure.feature # 用于描述被测试产品需求
- @allure.story # 用于描述feature的用户场景,即测试需求
- with allure.step():# 用于描述测试步骤,将会输出到报告中
- allure.attach # 用于向测试报告中输入一些附加的信息,通常是一些测试数据,截图

- from readDemo.readcsv import ReadCsv
- import pytest
- from demo.calcDemo import CalcClass
- import os
- import allure
-
- r = ReadCsv()
- rr = r.read_csv()
- c = CalcClass()
-
-
- class TestCsv():
- @allure.feature("两数相乘") # 用于描述被测试产品需求
- @allure.story("乘除结果") # 用于描述feature的用户场景,即测试需求
- def testcsv(self):
- with allure.step("查看乘法结果"): # 用于描述测试步骤,将会输出到报告中
- allure.attach("6", "附加信息") # 用于向测试报告中输入一些附加的信息,通常是一些测试数据,截图等
- for i in rr:
- bl = c.xf(int(i[0]), int(i[1]))
- assert bl == int(i[-1])
-
-
- if __name__ == '__main__':
- pytest.main(['--alluredir', 'reportCsv/result', 'test_csv.py'])
- split = 'allure ' + 'generate ' + './reportCsv/result ' + '-o ' + './reportCsv/html ' + '--clean' # 将测试报告转为html格式
- os.system(split) # system函数可以将字符串转化成命令在服务器上运行

如果我的博客对你有帮助、如果你喜欢我的博客内容,请 “点赞” “评论” “收藏” 一键三连哦!